Este documento descreve uma abordagem estruturada para gerenciar a postura de segurança de IA dentro de uma organização. Ele fornece um passo a passo detalhado sobre como obter visibilidade, governar o acesso e avaliar os riscos associados a modelos e agentes de IA. As etapas abaixo demonstram como a solução da Delinea pode ajudar a manter um ambiente de IA seguro.
Saudações. Meu nome é Eris Kroelich. Hoje, apresentarei a você a Gestão de Postura de Segurança de IA da Delinea.

Nós reconhecemos que muitas organizações estão em diferentes estágios de sua jornada de IA e estão preocupadas com a utilização da IA. Nossa abordagem se concentra em ajudar você a gerenciar sua segurança de IA, oferecendo visibilidade e descoberta contínuas.

Obtenha visibilidade sobre modelos e agentes de IA dentro do seu provedor de serviços em cloud, incluindo configurações, ferramentas, atividades e propriedade de agentes e serviços de IA. Garantimos também a governança de acesso compreendendo os direitos e alinhando-os com o princípio do menor privilégio.

É crucial avaliar riscos identificando agentes e LMs obsoletos, com privilégios excessivos ou que são excessivamente compartilhados e possam representar riscos de segurança e conformidade. Verifique LMs ou IAs que estejam acessíveis publicamente ou tenham contas externas acessando-as.

Nossa solução habilita todas essas capacidades. Agora, vou demonstrar como a Delinea pode ajudar nesses aspectos, começando com a postura de identidade.

Na categoria de Segurança de IA, podemos revisar todas as verificações, identificando aquelas que são bem-sucedidas e aquelas que falham. Agora, vou selecionar as verificações que falharam.

Com isso, você obtém visibilidade total das atividades e resultados em andamento. Temos verificações pré-configuradas para várias preocupações, como agentes de IA com potencial acesso a ativos sensíveis ou aqueles criados por contas externas ou expostos à internet pública. Além disso, cobrimos questões como altas temperaturas de modelo e riscos de privacidade.

Ao aprofundar nessas verificações, você pode rapidamente identificar cada problema detectado. Nosso recurso de descoberta contínua garante que novos problemas sejam sinalizados prontamente, permitindo mitigação efetiva. Isso também proporciona um entendimento mais profundo dos agentes de IA.

Esta seção fornece uma visão geral de alto nível do agente. Ao selecionar 'show entity', mais informações detalhadas estão disponíveis, como último uso, tipo de origem, ID de origem e dados brutos do agente de IA.

Detalhes como data de criação, localização, propriedade e o modelo em uso são acessíveis. Ao selecionar 'Actions investigate', você pode visualizar os direitos atribuídos ao agente de IA e todas as conexões Azure relevantes. Isso mostra o agente como parte de coleções de tarefas de IA e usuários de Azure AI.

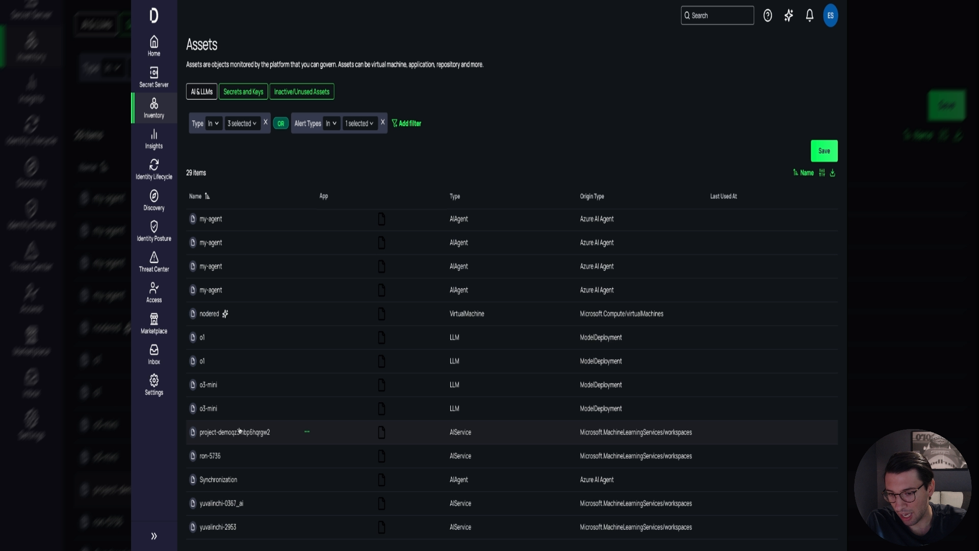
Aqui você pode visualizar mais informações. Isso é referido como uma visão 'teia de aranha', proporcionando visibilidade aprimorada. Além disso, as seções de inventário e ativos oferecem insights sobre tudo relacionado a IA e LMs.

Embora alguns itens possam não representar riscos, eles oferecem visibilidade sobre o que está sendo criado, como LMs, serviços de IA, agentes de IA e máquinas virtuais possivelmente executando serviços de IA. Você pode filtrar esses por tipo e origem.

Mais informações podem ser acessadas selecionando itens específicos, como máquinas virtuais que possam estar executando IA. Nossa solução ajuda na sua jornada de IA, melhorando a postura de segurança, garantindo conformidade e proporcionando visibilidade completa.

Agradeço por assistir a esta demonstração. Caso tenha alguma dúvida, sinta-se à vontade para entrar em contato. Obrigado.
