AI Studio Monitoring Dashboard, which provides real-time analytics on application performance and usage. It helps users track requests, costs, latency, and model efficiency metrics to extract actionable insights over different time periods.
Begin by accessing the Monitoring section to view analytics.

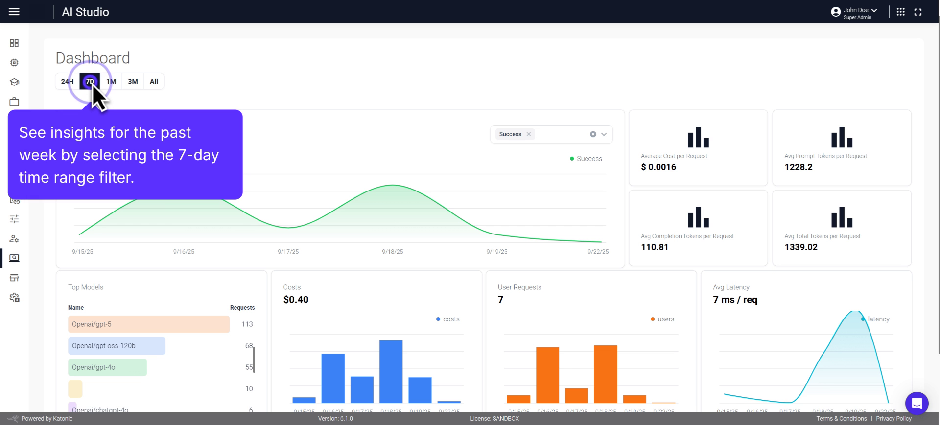
Select the dashboard to review detailed application performance analytics, with a seven-day view available to analyse short-term usage patterns.


Examine the total number of requests. 
Filter the view based on completion status.

Utilise the request status filter to easily compare successful and failed requests.

Explore daily statistics by clicking on a data point within the request line chart.

Remove a category by clicking on X.

Monitor operational expenses by reviewing the average cost per request.
Review the average prompt tokens per request to understand resource usage for each input.
Analyse average completion tokens to evaluate model efficiency and output length.

Examine average total tokens per request to assess overall processing demands.

Investigate the top model section to discover which AI models are most used.

Examine the number of requests each model received.

Use the cost panel to track AI usage spending over time.

Select a specific day's cost bar for a detailed spending breakdown.

Review user request metrics to assess engagement.

Click on a user request bar to zoom in on daily user activity.

Check average latency to ensure the app delivers optimal performance.

Explore average request latency to monitor real-time responsiveness. 
Click into the latency trend graph to view daily performance insights.

Gain insights for the past week by selecting the seven-day time range filter.
Switch to a 24-hour view to track the most recent trends and activity.

Use the one-month filter for a glance at the last one month data.

Review long-term trends and growth over the last three months, or from inception. 
Congratulations, you have successfully completed the AI Studio Monitoring Dashboard walkthrough.
